Qualys Unveils TotalAppSec: New Comprehensive Application Risk Management Solution
TotalAppSec integrates API security, web application scanning, and AI-driven malware detection into single risk-based approach
FOSTER CITY, Calif. – February 3, 2025 – Qualys, Inc. (NASDAQ: QLYS), a leading provider of disruptive cloud-based IT, security and compliance solutions, today announced TotalAppSec, its new AI-powered application risk management solution to enable organizations to monitor and mitigate cyber risk from critical web applications and APIs. Qualys TotalAppSec unifies API security, web application scanning, and web malware detection across on-premises to hybrid and multi-cloud environments, providing companies with a comprehensive view of their application security risk and posture. This allows organizations to immediately assess and prioritize their most critical application risks across the entire enterprise and streamlines remediation efforts to quickly reduce their risk.
Web applications and APIs have reshaped the digital landscape and significantly contribute to enterprise risk. According to the 2024 Verizon DBIR Report, web applications remain the top entry point for breaches — with 68% of breaches involving the human element and 32% leveraging ransomware attacks, which are frequently delivered through compromised web applications and APIs. Security teams often struggle with disjointed and incomplete risk assessments because application security is treated as a collection of independent layers – web applications, APIs, and the infrastructure that supports them. In contrast, cyber adversaries have been known to chain vulnerabilities across these layers to maximize impact. Furthermore, traditional, siloed security tools fail to provide visibility into business criticality and threat intelligence or address vulnerabilities like API misconfigurations, Broken Object Level Authorization (BOLA), and sensitive data exposure. A new approach is needed – one that simplifies and consolidates application risk management while aligning security efforts with business priorities.
“Enterprises are increasingly prioritizing the security of web applications and APIs as threats grow in complexity. Safeguarding these assets is now a fundamental requirement for maintaining trust and operational resilience,” said Katie Norton, research manager, DevSecOps and Software Supply Chain Security at IDC. “Solutions like Qualys TotalAppSec can help break down organizational silos between infrastructure, web applications, and API risk, providing the context and visibility security teams need to collaborate effectively. By delivering a holistic view of application security, teams can prioritize the most critical threats and take decisive action to mitigate risk more efficiently.”
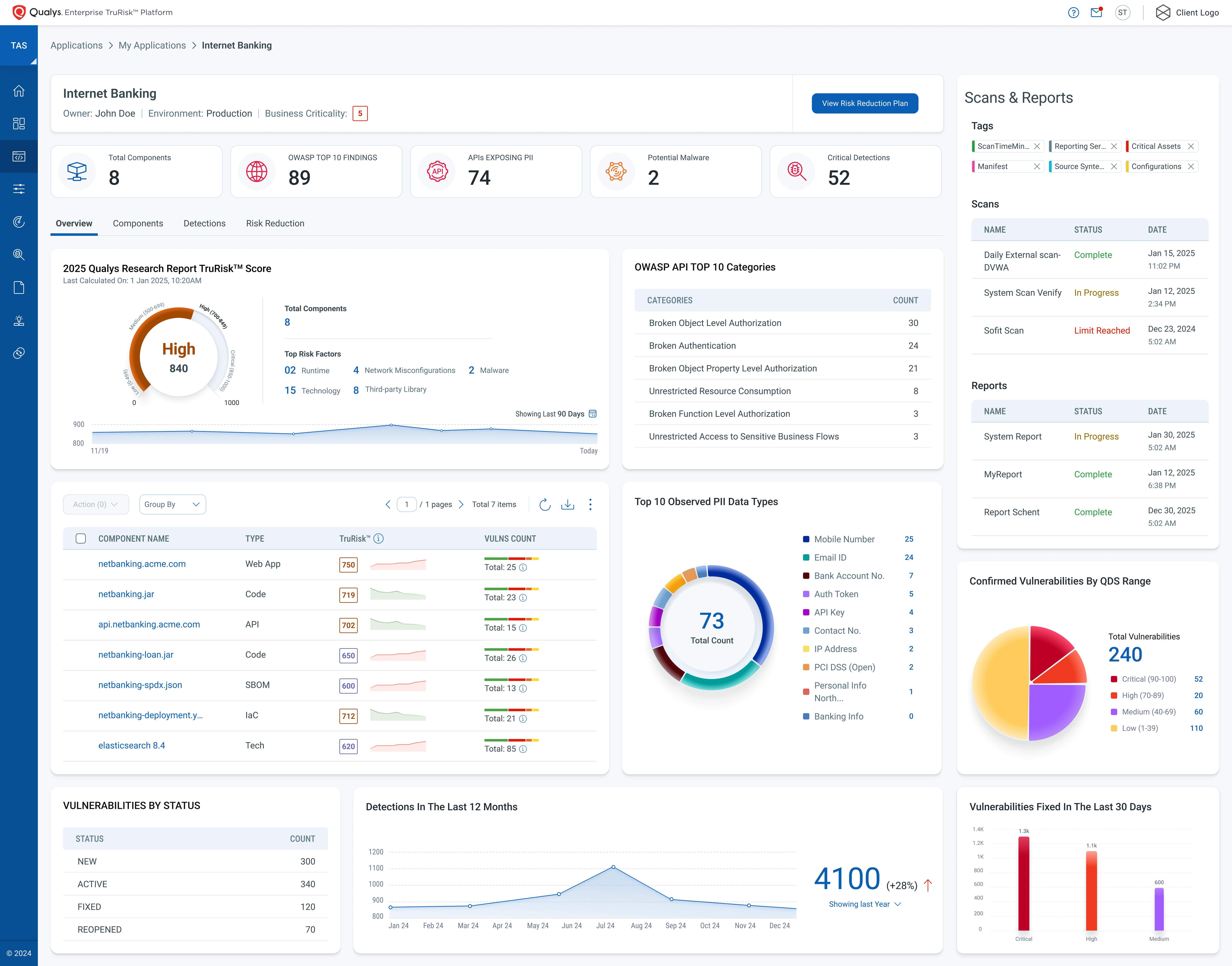
Qualys TotalAppSec leverages the power of the Qualys Enterprise TruRisk™ Platform. It enables security teams to discover known, unknown, and shadow web applications and APIs for comprehensive visibility. TotalAppSec detects critical vulnerabilities including the OWASP Top 10 for web applications and OWASP API Top 10. Harnessing advanced deep learning algorithms to detect and mitigate sophisticated malware threats, including zero-day exploits, Qualys TotalAppSec delivers unmatched accuracy and resilience against evolving threats. With risk prioritization using Qualys’ proprietary TruRisk™ score, integrated CI/CD pipelines and ITSM workflows with ServiceNow and JIRA, the solution automates vulnerability remediation processes, empowering companies to reduce their attack surface and secure web applications and APIs throughout the development lifecycle.
“Qualys TotalAppSec provides clear visibility into inadvertently exposed web applications and APIs, enabling us to proactively mitigate risks,” said Beatrice Sirchis, head of application security at IDB Bank. “Its unified platform allows us to secure critical web applications, assess vulnerabilities against prevailing threats and the OWASP Top 10, and seamlessly manage remediation from detection through to resolution. Additionally, the flexible licensing lets us easily switch resources between pre-production and production web applications and API scanning, ensuring we meet our evolving business needs.”

By consolidating these robust capabilities into a single, AI-driven platform, Qualys TotalAppSec delivers comprehensive risk management across the entire application portfolio:
• Auto-Discover Every API and Web Application: Identify known, unknown, forgotten, and shadow web applications and APIs across on-premises, multi-cloud, API gateways and containerized environments with seamless integration into Qualys VMDR, EASM, and TotalCloud. This ensures no asset is left unmonitored or exposed. Leveraging AI-powered scanning, the solution optimizes resources while improving detection accuracy.
• Simplify Remediation with Risk-Based Prioritization: Using Qualys TruRisk™, TotalAppSec allows organizations to rank vulnerabilities based on criticality, exploitability, and business impact, enabling teams to address the most significant risks first and streamline remediation efforts.
• Secure Applications from Unknown Vulnerabilities and Malware: Leverage deep learning-based malware detection to discover and defend against hidden vulnerabilities, advanced malware, and zero-day attacks that traditional methods might miss.
• Stay Audit-Ready: Reduce the risk of non-compliance penalties by ensuring ongoing adherence to regulatory standards like PCI-DSS, GDPR, HIPAA, and OpenAPI Specification via continuous compliance monitoring.
• Fast Track Risk Remediation with Real-time Feedback Loop: Leveraging seamless integrations with CI/CD pipelines and ITSM systems, such as ServiceNow and JIRA, organizations will benefit from consolidating vulnerabilities for faster response times and better tracking, mapping tickets to the appropriate remediation owners, and embedding security directly into DevSecOps workflows.
“APIs are the new attack surface for enterprises, growing exponentially as modern web applications rely on an increasing number of them. As organizations increasingly integrate platforms, they need a solution that provides a unified view of all interfaces to measure, communicate, and eliminate their cyber risk arising from these applications,” said Sumedh Thakar, president and CEO of Qualys. “TotalAppSec brings together our latest innovations in API security, deep-learning malware detection, and web application security to help security teams understand the business context with risk prioritization so the greatest risks can be addressed first.”
Availability
Qualys TotalAppSec will be available in Q1 2025. To find out more, sign up for a free trial, read the blog, or register for our webinar today. Existing Web Application Security (WAS) customers can contact their respective Technical Account Managers (TAMs) to upgrade to TotalAppSec.
Additional Resources
• Read our blog post, “Qualys TotalAppSec Delivers AI-powered Unified Application Risk Management for Modern Web Apps and APIs”
• Sign up for a free trial
• Register for our webinar, “Redefining Application Risk Management for Modern Apps & APIs with Qualys TotalAppSec”
• Follow Qualys on LinkedIn and X
About Qualys
Qualys, Inc. (NASDAQ: QLYS) is a leading provider of disruptive cloud-based security, compliance and IT solutions with more than 10,000 subscription customers worldwide, including a majority of the Forbes Global 100 and Fortune 100. Qualys helps organizations streamline and automate their security and compliance solutions onto a single platform for greater agility, better business outcomes, and substantial cost savings.
The Qualys Enterprise TruRisk Platform leverages a single agent to continuously deliver critical security intelligence while enabling enterprises to automate the full spectrum of vulnerability detection, compliance, and protection for IT systems, workloads and web applications across on premises, endpoints, servers, public and private clouds, containers, and mobile devices. Founded in 1999 as one of the first SaaS security companies, Qualys has strategic partnerships and seamlessly integrates its vulnerability management capabilities into security offerings from cloud service providers, including Oracle Cloud Infrastructure, Amazon Web Services, the Google Cloud Platform and Microsoft Azure, along with a number of leading managed service providers and global consulting organizations. For more information, please visit http://www.qualys.com.
Qualys, Qualys VMDR®, Qualys TruRisk and the Qualys logo are proprietary trademarks of Qualys, Inc. All other products or names may be trademarks of their respective companies.
Media Contact:
Tami Casey
Qualys
[email protected]